LOGO OA教程 ERP教程 模切知识交流 PMS教程 CRM教程 开发文档 其他文档  
 
点晴ERP是一款针对中小制造业的专业生产管理软件系统,系统成熟度和易用性得到了国内大量中小企业的青睐。
点晴PMS码头管理系统主要针对港口码头集装箱与散货日常运作、调度、堆场、车队、财务费用、相关报表等业务管理,结合码头的业务特点,围绕调度、堆场作业而开发的。集技术的先进性、管理的有效性于一体,是物流码头及其他港口类企业的高效ERP管理信息系统。
点晴WMS仓储管理系统提供了货物产品管理,销售管理,采购管理,仓储管理,仓库管理,保质期管理,货位管理,库位管理,生产管理,WMS管理系统,标签打印,条形码,二维码管理,批号管理软件。
点晴免费OA是一款软件和通用服务都免费,不限功能、不限时间、不限用户的免费OA协同办公管理系统。

点晴OA办公管理信息系统 →『 经验分享&问题答疑 』 本版文数:6636  今日文数:4197

简介EasyTier是一个简单、安全、去中心化的内网穿透与异地组网工具,采用Rust语言和Tokio框架开发,支持跨平台部署,适用于办公协作、游戏联机、远程访问等多种场景。主要功能去中心化架构节点平等且独立,无需依赖中心化服务器,消除传统组网中的客户端、服务端、中继服务器等概念,简化部署流程。支持利用共享的公网节点组网...
admin20302025/7/7 11:38:08
简介ABDownloadManager(ABDM)是一款基于Kotlin开发的开源免费下载管理工具,支持多线程下载、断点续传、队列管理、浏览器集成等功能,适用于Windows和Linux平台。主要功能多线程下载将文件分块(默认8线程,最高可调至32线程),通过并行下载显著提升速度,官方宣称最高提速500%,实测带宽利用...
admin24392025/7/7 11:37:45
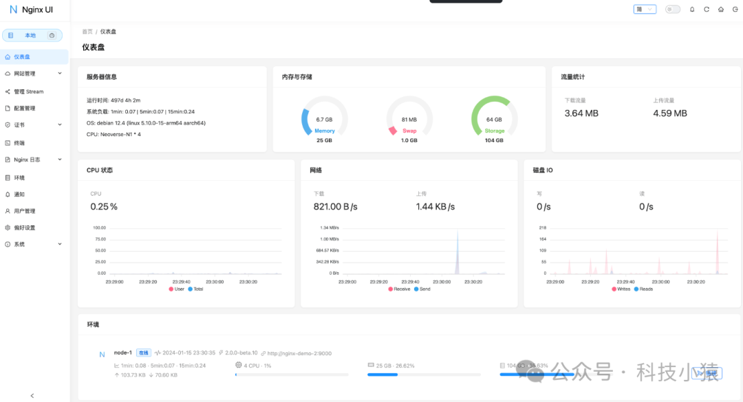
简介Nginx-UI是一个基于Web的图形化界面工具,旨在简化Nginx服务器的配置、管理和监控。它通过直观的可视化操作,降低了Nginx配置的复杂度,尤其适合不熟悉命令行或配置文件的用户。主要功能可视化配置:通过Web界面直接管理Nginx的配置,无需手动编辑nginx.conf文件。支持常见的Nginx功能,如虚拟...
admin14262025/7/7 11:37:25
一、DNS域名系统(DomainNameSystem,DNS)是Internet上解决网上机器命名的一种系统。就像拜访朋友要先知道别人家怎么走一样,Internet上当一台主机要访问另外一台主机时,必须首先获知其地址,TCP/IP中的IP地址是由四段以“.”分开的数字组成(此处以IPv4的地址为例,IPv6的地址同理)...
admin12802025/7/7 11:32:35
2025年7月4日,【网信湖南】公众号通报了一起网络安全事件:湖南某公司在承担属地一平台的升级改造过程中,未落实网络安全等级保护制度,导致系统存在严重技术漏洞,且未保存必要的日志记录,在试运行期间造成了网络安全危害。根据《中华人民共和国网络安全法》第五十九条及《湖南省网络安全和信息化条例》第五十四条的规定,湘潭市互联网...
admin21392025/7/7 11:29:51
为什么驳回或者反审的订单,在待确认订单里找不到?被驳回的订单,系统已经自动将其做作废处理,不能再次发起,如果需要再次发起申请,需要另外重新申请。
admin8652025/7/7 11:28:51
正则这玩意儿,在我刚入行的时候,简直就是我的噩梦。网上搜来的代码,只要带RegExp,我基本就是复制粘贴,然后默默祈祷它能跑。那串鬼画符到底啥意思?我不敢问,也不想懂。但后来,你总会遇到一些绕不开的场景,比如校验用户输入的表单。总复制粘贴也不是个事儿,万一产品经理说规则要改一下呢?你总不能再去网上搜一圈吧。没办法,硬着...
freeflydom14162025/7/7 11:20:42
一、浏览器渲染基础:关键渲染路径解析当浏览器加载网页时,遵循以下关键步骤:HTML解析→2.DOM树构建→3.CSSOM构建→4.渲染树构建→5.布局→6.绘制JavaScript在其中的作用:graphLRA[HTML解析]-->B[遇到JS]B-->(关键资源大小/网络速度)+最长任务时间每次网络请求都是潜在的阻塞...
freeflydom14212025/7/7 11:14:21
会议室预约作废点击资源使用记录,点击维护,勾选要作废的预约申请,点击删除。非管理员账号需开启维护权限才能删除:​
admin11752025/7/7 8:49:46
虽然目前的开发场景基本都是使用React/Vue/Angular等框架,但是对于一些基础的DOM操作,还是需要了解学习。曾经我们讨论过这样一个问题:Vue这些开发框架,用它们渲染页面,真的就比不用开发框架快吗?其实这个问题很好回答的,开发框架只是优化了项目的开发效率,对于浏览器的渲染速度,其实并没有想象中的那么快。目前...
freeflydom15772025/7/4 9:59:00
当项目的安全团队找上门告诉您,您开发的项目存在XSS安全漏洞,作为一个开发人员,就问您慌不慌??HTML内容写入的时候,如果稍不注意就会触发隐藏BOSS漏洞XSS。XSS漏洞原理就是利用了网站上内容输入的地方,比如说常见的评论提交,老六通过输入评论的地方,提交一些包含JS代码的内容到服务器,服务器没做任何操作直接写入到...
freeflydom14142025/7/4 9:36:57
在日常办公或家庭使用场景中,共享打印机为我们带来了极大的便利,它能够让多台设备共同使用一台打印机,提高了设备的使用效率。然而,当我们尝试连接共享打印机时,有时会遇到一些问题。比如,可能会弹出这样一条提示信息:“不允许一个用户使用一个以上用户名,与服务器或共享资源的多重连接”。遇到这种情况,先别着急,这其实是一个较为常见...
admin15072025/7/3 23:45:45
前言内网穿透技术作为一种突破网络边界限制的解决方案,能够实现外部网络对内部设备和服务的安全访问,极大提升了工作效率和资源利用率。无论是远程办公、本地开发调试,还是跨地域团队协作等,内网穿透都发挥着不可替代的作用。今天大姚给大家分享4款开源且功能强大的内网穿透工具,希望可以帮助到有需要的小伙伴。frpfrp是一个基于Go...
admin16352025/7/3 23:45:13
前言前两天做了一个文献翻译阅读器FreeFDF,最近在用的时候,发现文献中一些内容没看懂,问大模型,它没看过文献上下文,瞎回复。有没有办法直接把大模型问答融合进阅读中呢?在问答时,直接把文献的上下文信息也告诉模型,这样它就能准确回答问题。于是,将这个功能加到软件中,FreeFDF升级到v3.0.0版本。,时长01:18...
admin17172025/7/3 23:44:40
1、ModSecurity官网:www.modsecurity.org​ModSecurity是一个开源的、跨平台的Web应用程序防火墙(WAF)引擎,适用于Apache、IIS和Nginx。它具有强大的基于事件的编程语言,可抵御针对Web应用程序的一系列攻击,并允许进行HTTP流量监控、日志记录和实时分析。新和旧的M...
admin15312025/7/3 14:29:54
Windows自动更新经常给大家带来一些困扰:关键时刻的强制重启、新版本的兼容性问题、漫长的安装等待、后台偷偷下载、安装失败导致的蓝屏...今天就为大家整理几种阻断更新的方法,但务必谨慎操作,风险自担!⚠️重要警示:关闭更新的一些风险安全隐患:无法获取关键安全补丁,系统易受攻击。功能缺失:错过性能优化、新功能及硬件支持...
admin35092025/7/3 14:27:05
一、微软不会告诉你的秘密当你花大价钱买品牌电脑,却预装家庭版Windows时,会被悄悄阉割三大核心功能:❌组策略编辑器(gpedit.msc)❌本地用户管理(lusrmgr.msc)❌高级磁盘配额控制但只需3分钟,你就能解锁这些专业版特权!二、2025最新激活方案(Win10/Win11亲测通用)▶步骤1:创建魔法脚本...
admin20782025/7/3 14:25:51
转载请注明以下内容:来源:公众号【网络技术干货圈】作者:圈圈ID:wljsghq桌面虚拟化与云桌面作为两种主流的桌面交付方式,凭借其独特的技术特性和应用场景,成为了现代IT架构中的重要支柱。然而,尽管两者在概念上常被混淆,其技术内核、实现方式及适用场景却有着天壤之别。​桌面虚拟化桌面虚拟化(DesktopVirtual...
admin14432025/7/3 14:16:11
新手都在找捷径,高手都在苦练基本功。很多人一做销售就想客户主动上门、有人点拨、坐等业绩、月月过万,这大概是在做白日梦。别看多了网络上做销售的博主个个月入几万,就以为赚钱那么容易,你想月入过万,也不是那么容易的事情。那些月入几万,在你看不见的地方默默地坚持着拼搏着,付出了常人难以承受的努力。也许也只是幌子,忽悠你买他的产...
admin17622025/7/3 14:14:35
搭建VPN隧道能实现安全远程连接。首先明确需求,选择合适的VPN类型和协议,确保网络环境具备条件,并安装相应软件。接着配置服务器端,如使用StrongSwan搭建IPsec/L2TP或配置OpenVPN服务器。然后在客户端进行配置,连接到VPN服务器。之后验证隧道,确保连接正常且安全。若遇问题,可排查防火墙、证书等。一...
admin21492025/7/3 14:13:11
常用事件鼠标事件:click:鼠标左键单击dblclick:鼠标左键双击mousedown/mouseup:鼠标按下/释放mousemove:鼠标移动mouseover/mouseout:鼠标移入/移出元素mouseenter/mouseleave:鼠标移入/移出元素contextmenu:鼠标右键点击时触发wheel...
freeflydom14722025/7/3 9:28:52
引言在现代应用开发中,网络通信是绕不开的核心议题。无论是构建传统的Web应用,还是开发需要实时交互的系统(如在线协作工具、金融行情推送、多人游戏),我们总会与TCP、HTTP、WebSocket这些名词打交道。它们之间究竟是何种关系?为何有了HTTP之后还需要WebSocket?本文旨在从开发者的视角,深入剖析这三者之...
freeflydom12572025/7/3 9:21:53
介绍IIFE(ImmediatelyInvokedFunctionExpression),中文名称:立即执行函数表达式,其实IIFE最早并不叫这个名字,而是叫做Self-ExecutingAnonymousFunction,即自执行匿名函数。根据MDN的资料,IIFE这个说法最早由BenAlman于2010年提出,下面...
freeflydom13522025/7/3 9:12:40
在讨论冒泡和捕获之前,先看这么一段代码:<style>.bd</style><divid=container1class=bd>外层<divid=container2class=bd>内层<divid=container3class=bd>最内层<divid=container4class=bd>按钮</div></d...
freeflydom13552025/7/3 9:00:46
【业务场景】标准现金流量表,指定现金流量项的拆分指定如何使用? 【解释说明】拆分指定:可以将单行分录的现金流量拆分指定为两项不同的现金流量项,分别指定流量金额。拆分指定增行后,可以删除多余的行。 【操作步骤】1、打开标准现金流量表,点击右上角【指定现金流量项】2、选中其中一项,然后点击【编辑】跳转至【拆分指定】界面...
admin13592025/7/2 18:26:48
本版面共有 266 页, 6636 篇文章 >> 1 ... 21 22 23 24 25 26 27 28 29 30 31 ... 266
页码:

Copyright 2010-2025 ClickSun All Rights Reserved